Windowsμ© κ²½λ μ€νμμ€ λ€νΈμν¬ λͺ¨λν°λ§ νλ‘κ·Έλ¨μΌλ‘, μμ νμμ€μ μ€μκ° μ λ‘λ/λ€μ΄λ‘λ μλλ₯Ό λ°λ‘ νμν΄ μ€λλ€. Windowsμμ λΉΌλμλ κΈ°λ₯μ λλ€.
μμ ―
NetSpeedTrayμ ν΅μ¬ κΈ°λ₯μ
λλ€. μμ
νμμ€μ μμΉνμ¬ μ€μκ° λ€νΈμν¬ μλλ₯Ό 보μ¬μ€λλ€.
λ§μ°μ€ μ€λ₯Έμͺ½ λ²νΌμ ν΄λ¦νμ¬ μ€μ λλ μ’
λ£μ μ κ·Όν μ μμ΅λλ€.
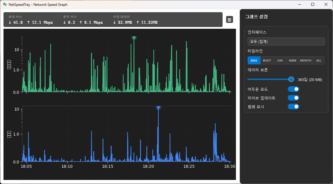
λ λ² ν΄λ¦νλ©΄ μ 체 μλ κΈ°λ‘ κ·Έλνλ₯Ό λ³Ό μ μμ΅λλ€.
λ§μ°μ€ μΌμͺ½ λ²νΌμ ν΄λ¦νκ³ λλκ·Ένμ¬ μμ
νμμ€μμ μμΉλ₯Ό μ‘°μ ν μ μμ΅λλ€.
λͺ¨λν μ€μ μμ€ν
κΈ°μ‘΄μ λ¨μΌ ꡬ쑰 μ€μ λν μμκ° νμ΄μ§ κΈ°λ° μν€ν
μ²λ‘ μμ ν λΆλ¦¬λμμ΅λλ€. μ΄λ₯Ό ν΅ν΄ μ μ§ κ΄λ¦¬κ° ν₯μλκ³ λ€μκ³Ό κ°μ μ΄μ μ λ릴 μ μμ΅λλ€.
μ€λ§νΈ μ°½ ν¬κΈ° μ‘°μ : μ΄μ λν μμκ° κ° νμ΄μ§μ λ΄μ©μ λ°λΌ λμ μΌλ‘ ν¬κΈ°λ₯Ό μ‘°μ ν©λλ€.
μμ
νμμ€ μΈμ κ°μ : μ€μ μ°½μ΄ μμ νλ©΄μμ μμ
νμμ€μ κ°λ €μ§μ§ μλλ‘ μ§λ₯μ μΌλ‘ μμΉλ₯Ό μ‘°μ ν©λλ€.
ποΈ μ±λ₯ λ° μμ μ±
벑ν°νλ κ·Έλν μ²λ¦¬
κΈ°μ‘΄ μ²λ¦¬ 루νλ₯Ό 벑ν°νλ NumPy μ°μ°μΌλ‘ λ체νμ¬ μ΄λ ₯ λ°μ΄ν° λ λλ§ μλκ° 42λ°° ν₯μλμμ΅λλ€.
μλ μ ν ꡬμ±: μλ‘μ΄ λλ°μ΄μ± μμ€ν
μ ν΅ν΄ μ¬λΌμ΄λλ₯Ό λΉ λ₯΄κ² ν΄λ¦νκ±°λ λλκ·Έν λ λ°μνλ UI μ§μ° νμμ λ°©μ§ν©λλ€.
λ©λͺ¨λ¦¬ λμ λ°©μ§: κ·Έλν ν΄νμ΄ μ λλ‘ μλ©Έλμ§ μλ μ¬κ°ν λ¬Έμ λ₯Ό μμ νμ¬ μ₯κΈ°μ μΈ μμ μ±μ ν보νμ΅λλ€.
π¨ UI λ° μ¬μ©μ μ§μ
νμ΄ν μ€νμΌ: νμ΄ν κΈκΌ΄ μ’
λ₯μ ν¬κΈ°λ₯Ό μΈλ°νκ² μ μ΄ν μ μλλ‘ νμ¬ μ§μ ν μ¬μ©μ μ§μ λͺ¨μμ ꡬνν μ μμ΅λλ€.
ν루μΈνΈ λμμΈ μ¬λΌμ΄λ: κΈ°μ‘΄ μ¬λΌμ΄λλ₯Ό μ΅μ Windows 11 ν루μΈνΈ μ€νμΌ κ΅¬μ± μμλ‘ κ΅μ²΄νμ΅λλ€.
νλνλ μμ κ·Έλν: λ―Έλ κ·Έλνμ λΆλλ¬μ΄ κ·ΈλΌλ°μ΄μ
κ³Ό ν₯μλ ZμΆ μμ κΈ°λ₯μ΄ μ μ©λμμ΅λλ€.
- μ€μΉμ©: NetSpeedTray-1.2.4-x64-Setup.exe
- ν¬ν°λΈ: NetSpeedTray-Portable-1.2.4.zip







